Jira Service Management におけるサービス リクエスト管理の仕組み
概要
サービス リクエスト管理とは、組織がサービス リクエストに対応、調整、遂行する方法を標準化できるようにするプラクティスです。
- リクエスト フルフィルメントとは顧客または従業員のサービス リクエストを解決するプロセスで、すべてのサービス リクエストのライフサイクル全体を管理することを指します。
- サービス デスクは、顧客がサポートを求めたりサービスをリクエストしたりする主要な連絡先を提供します。

Jira Service Management では詳細な設定が可能であり、多様なサービスを提供するチームのニーズに合わせて簡単に設定できます。Jira プラットフォームに構築された Jira Service Management では、IT 運用、開発、ビジネスの各チームが連携して、ビジネスの変化に対応して優れたサービス エクスペリエンスを迅速に提供できます。
Jira Service Management では、ユーザーは 1 つの場所でサポートを受けられます。一元化されたグローバル カスタマー ポータルを介して、IT サポートから人事、施設、法務、財務の各チームに至るまで、従業員または顧客は組織全体のあらゆるサービス デスクに簡単にアクセスできます。
サービス リクエスト管理プロジェクトには、編集が容易なリクエスト タイプとワークフロー、柔軟なサービス レベル アグリーメント (SLA) 設定、カスタマイズ可能なキュー、自動リクエスト管理、調整可能な通知機能を備えたメール チャンネル、他の機能に対するリアルタイム レポート機能などの機能も備わっています。
サービス リクエスト管理プロセス
アトラシアンでは、サービス リクエストを個別のワークストリームとして処理することをお勧めしています。これによって、チームはより価値のある作業を提供して、組織をより有効に活用することに重点を置けます。サービス リクエストを取得して実現する方法にはいくつかのバリエーションがありますが、サービス全体の品質と効率を向上させるための標準化の推進に焦点を当てることが重要です。

サービス リクエストのプロセスの一例を簡潔に示します。
- 顧客 (社内または外部) が、サービス ポータルまたはメールでサポートを要求します。たとえば、新入社員は業務を行うために、特定のソフトウェア ライセンスにアクセスする必要があります。
- サービス チームは事前定義された承認と認定の各プロセスに従って、リクエストを評価します。必要に応じて、財務またはビジネスの承認を得るためにリクエストを送信します。
- サービス デスク エージェントは、サービス リクエストの遂行に取り組んで、必要に応じてお客様により適切なサポートを提供できる担当者にリクエストを転送します。Jira Service Management によって、異なるチーム プロジェクト間でリクエストを簡単に移動、またはプロジェクト間でリンクされた課題を作成して、シームレスなコラボレーションを実現できます。
- リクエストを解決したら、エージェントはチケットをクローズし、顧客の意見を聞いて、顧客のフィードバックを収集して顧客が満足していることを確認します。
詳細については、サービス リクエスト管理のページをご参照ください。
Jira Service Management でサービス リクエスト管理を開始する方法
サービス プロジェクトを作成する
Jira Service Management にはさまざまなプロジェクト テンプレートが付属しており、特定のチームや用途に合わせたプロジェクトを作成することで、迅速に準備できます。これらのテンプレートには、事前設定されたリクエスト タイプ、ワークフロー、その他の関連する機能が含まれます。
プロジェクト テンプレートを使用してプロジェクトを作成するには、次の手順を実行します。
- [プロジェクト] > [プロジェクトの作成] を選択します。
- サービス管理テンプレート > [テンプレートを使用] の順に選択します。
- プロジェクトに名前をつけます。
- プロジェクト キーを作成するか、生成されたキーを使用します。
- 既存のプロジェクトと設定を共有するかどうかを選択します。する場合は、既存のプロジェクトの名前を指定します。
- [プロジェクトの作成] を選択します。
チーム メンバーを追加する
サービス プロジェクトを確立したら、チーム メンバーの招待を開始します。チームが参加できるようにするには、まず各チーム メンバーをエージェントとしてサービス プロジェクトに追加します。
- [プロジェクト設定] > [ユーザー] に移動します。
- [ユーザーを追加] を選択します。
- エージェントのユーザー名またはメールを入力します。
- ドロップダウンからロールを選択します (Service Desk チーム)。
- 追加 を選択します 。
- プロジェクトへのリンクが記載されたメールが送信されます。
オンライン ポータルとヘルプ センターをカスタマイズする
オンライン ポータルとヘルプ センターには、一貫したブランド エクスペリエンスを提供しながら、顧客が必要とする情報を確実に見つけられるようにカスタマイズ オプションが用意されています。利用可能なカスタマイズには、ログイン メッセージ、お知らせ、名前、ロゴ、バナー、ホーム ページ レイアウトなどがあります。
オンライン ポータルとヘルプ センターをカスタマイズするには、次の手順を実行します。
- [プロジェクト設定] > [ポータル設定] に移動します。
- ポータル構成とポータル グループをそれぞれのタブで編集します。
- 関連するオプションを選択して変更を加え、[変更を保存] を選択します。
- [ヘルプ センターをカスタマイズ] に、ヘルプ センターをカスタマイズするためのリンクが表示されます。
メール リクエストをセットアップする
サービス プロジェクトのメール アドレスを設定して、顧客がチームにメールで送信する質問、インシデント レポート、またはその他のリクエストを 1 か所で収集できます。サービス プロジェクトのメール アドレスに送信されたリクエストはキューに自動で追加されるため、チームはリクエストの紛失や複数の受信トレイの管理を心配することなく顧客対応に集中できます。
Jira Service Management プロジェクトには既定のメール アドレスが割り当てられています。または、チームで既に使用されているカスタム メール アドレスを追加できます。
カスタム メール アカウントを追加するには、次の手順に従います。
- サービス プロジェクトから [プロジェクト設定] > [メール リクエスト] の順に選択します。
- メール サービスのプロバイダーを選択して、プロンプトに従ってアカウントをリンクします。
リクエスト タイプ フォームと関連するフィールドを設定する
Jira Service Management によって、プロジェクトで使用するサービス リクエストのタイプと、それらのリクエスト タイプに関連付けられたフィールドをカスタマイズできます。リクエスト フォームを効果的に設定することで、チームは顧客から必要な情報をすべて事前に収集してサービスの提供を改善できます。
リクエスト タイプを変更するには、次の手順を実行します。
- [プロジェクト設定] > [リクエスト タイプ] に移動します。
- 編集するリクエスト タイプを選択するか、[新しいリクエスト タイプを追加] を選択して新しいリクエスト タイプを作成します。
- 利用可能なタブを使用して、リクエスト フォームとエージェント ビューに表示されるフィールドと情報を変更します。
- [変更を保存] を選択します。
- リクエスト フォームをポータル グループに追加または削除します。[プロジェクト設定] > [ポータル設定] に移動します。[ポータル グループ] タブを選択して、ポータル グループ内でリクエスト フォームを追加、削除、再配置します。
サービス リクエスト管理のベスト プラクティスとヒント
セルフサービスのシフト レフト
シフト レフトとは、リクエスト フルフィルメントを現場の担当者 (および顧客) にできる限り近づけて、セルフサービスに重点を置くというコンセプトです。たとえば、検索可能な記事を含むナレッジ ベースは、チケットの削減に驚異的な効果をもたらします。さらに、すべての関連情報を事前に取得するようにリクエスト フォームの取り込みをカスタマイズすることで、長い対話のやり取りを解消できます。

お客様は一箇所でのサポートを求めています。サポートを必要とするユーザーのエクスペリエンスを一元化して、可能な限り簡単にアクセスして使用できるようにします。多くの組織でセルフサービス ポータルを作成していますが、あまりにも出番がないためほこりをかぶっているような状態です。そのような組織の間違いから学んで、組織の独自の文化に基づいて何かを創造しましょう。最も強力なセルフサービス システムを構築しても、顧客がそれを簡単に見つけられないようでは価値はないということを覚えておいてください。

自動化を活用する
セルフサービス機能に自動化を組み込むと、一般的な反復タスクを取り除くことによって、サービス チームの全体的なワークロードを軽減できます。たとえば、自動化を使用すると、エージェントが現在手動で完了させているフォローアップ コミュニケーションを高速化、顧客とのコミュニケーション方法を改善、予測される解決時間について関係者に最新情報を通知できます。特定のリクエストに対する自動応答によって、顧客に有益な情報が提供されてエージェントの作業負荷が軽減されます。お客様はどこにヘルプを求めるべきかわからないことが多いため、自動化を使用してサービス リクエストを適切なチームにルーティングし、迅速な解決を行えます。

ナレッジを中心としたサービス ポータルを構築する
サポート チームが Confluence と Jira Service Management を統合すると、リクエストの回避やリクエスト プロセスの合理化によってナレッジを活用できるようになります。検索に関連した利用を想定して設計された Jira Service Management では、スマート グラフと呼ばれる機械学習テクノロジーを利用して、ユーザーが回答を検索またはリクエスト フォームを記入する際に、適切なナレッジ ベース記事とリクエスト タイプを推奨します。ポータルで検索するユーザーが増えれば、より優れた結果となります。サポート チームがよくある質問への回答を直接その場でユーザーに提供することで、顧客を満足させてリクエスト量を減らすセルフサービスが促進されます。これによって、エージェントはより重要な課題の解決に集中する時間を確保できます。
また、課題やリクエストからナレッジ ベース記事にすぐに直接アクセスできるようにして、Jira Service Management によってエージェントの生産性も向上します。エージェントはリクエストのタイプに基づいて、推奨されるナレッジ記事から選択するか、既存の記事内を検索してユーザーのリクエストに返答できます。Jira Service Management と Confluence によって、IT チームは新しいナレッジ ベース記事を簡単に作成して、ユーザーのニーズに合ったナレッジ ベース ライブラリを構築できます。

モバイルで外出先でもサービスを提供する
アトラシアンの Jira モバイル アプリによって、お客様とそのチームはプッシュ通知で常にチームの状況を把握して、どこにいてもサービスを提供できます。1 回のスワイプで、すばやく課題の割り当てやトランジションを行うことで、自分の仕事を常に把握できます。チームは SLA 違反や、割り当て、報告、ウォッチ、@ メンションされているリクエストに関する通知をすぐに受け取れます。また、通知をカスタマイズして、重要な通知のみを受け取るように設定できます。

KPI でサポート サービスを測定する
主要業績評価指標 (KPI) は、アップタイム、初回コール解決率、サービス停止後の復旧時間など、合意された基準に対するチーム パフォーマンスを測定するために選択された指標です。
追跡とレポートのニーズはチームごとに異なります。出発点として、一般的に使用されている、次の KPI をおすすめします。
サービス サポートの指標
- 平均解決時間
- 平均対応時間
- リクエスト バックログのサイズ
- 作成済みの課題と解決済みの課題の比較
- SLA 成功率
- チケットあたりのコスト
- CSAT (顧客満足度)
インシデント サポートの指標
- 継続的なインシデントの追跡
- 平均故障間隔
- 平均確認時間
- 平均解決時間
- SLA 内で解決されたインシデントの割合
- インシデントによる停止の割合
- アップタイム
Jira Service Management の強力なリアルタイムのレポート機能によって、チームのパフォーマンスの測定指標を可視化して、サービスを学習、調整、改善できます。既定のレポートを利用して、作成済みの課題と解決済みの課題の比較、解決までの時間、SLA の達成と違反の比較などの指標をすばやく比較できます。その後、カスタム レポートを作成して、追加のデータの組み合わせを問い合わせます。
CSAT の追跡と改善に重点を置く
サポートの品質に対するユーザーの満足度を把握するには、測定する重要な指標として CSAT (顧客満足度) があります。顧客からのフィードバックによって、サービス品質の強みと弱みを特定、エージェントのやる気を引き出して満足度の向上を促進、エージェントに指導やトレーニングが必要かどうかを把握できます。
短い簡単なアンケートは、顧客からの回答を生成するのに最も効果的です。Jira Service Management には満足度調査が組み込まれており、5 つ星の評価と簡単なコメント フィールドで構成されています。
SLA について学ぶ
サービス レベル アグリーメント (SLA) は、日々の進捗状況を追跡するために最適です。SLA は合意されたサービス条件を定義して、24 時間以内のサポートからの応答を約束するなど、顧客の期待を管理します。
Jira Service Management では、チームはほぼすべてのパラメーターの組み合わせに対して SLA 目標を柔軟に作成できます。カスタム クエリやハード コードされた SLA の更新をコンサルタントに依頼するのではなく、SLA の設定を社内で行ってその場の判断で変更できます。精巧な Excel スプレッドシートは作成不要です。リアルタイムで更新される事前作成済みのレポートによって、SLA のパフォーマンスを簡単に追跡できます。
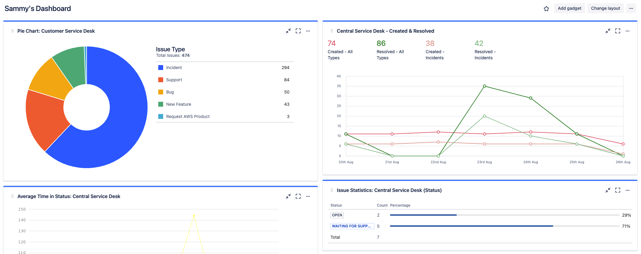
Jira ダッシュボードを活用する
Jira ダッシュボードでは、レポートに加えて、正確で詳細な情報を設定し、一目で確認できる別の方法を提供します。ダッシュボードをシステム全体で作成することも、ユーザー グループと共有することもできます。
