아티클
튜토리얼
대화형 가이드
자동화된 mabl 테스트에서 Jira 이슈를 만드는 방법

Thomas Lavin
mabl 제품 관리자
이 자습서에서는 실패한 mabl 테스트에서 스토리 또는 버그와 같은 Jira 이슈를 만드는 방법을 자세히 설명합니다. 또한 mabl이 수집하는 중요한 진단 정보를 첨부하여 단일 정보 소스를 만드는 방법도 다룹니다.
시간
10분 분량
관객
이전에 이슈 및 버그 보고서를 만든 경험을 갖춘 Jira 사용자입니다.
필수 조건
기존 mabl 계정이 있습니다. 여기에서 시작하세요.
Jira 계정이 있고 Jira 프로젝트(스크럼 또는 칸반)를 만들었습니다. 여기에서 시작하세요.
Jira Cloud용 mabl 앱을 설치했습니다. 설치 방법에 대한 비디오를 확인하세요.
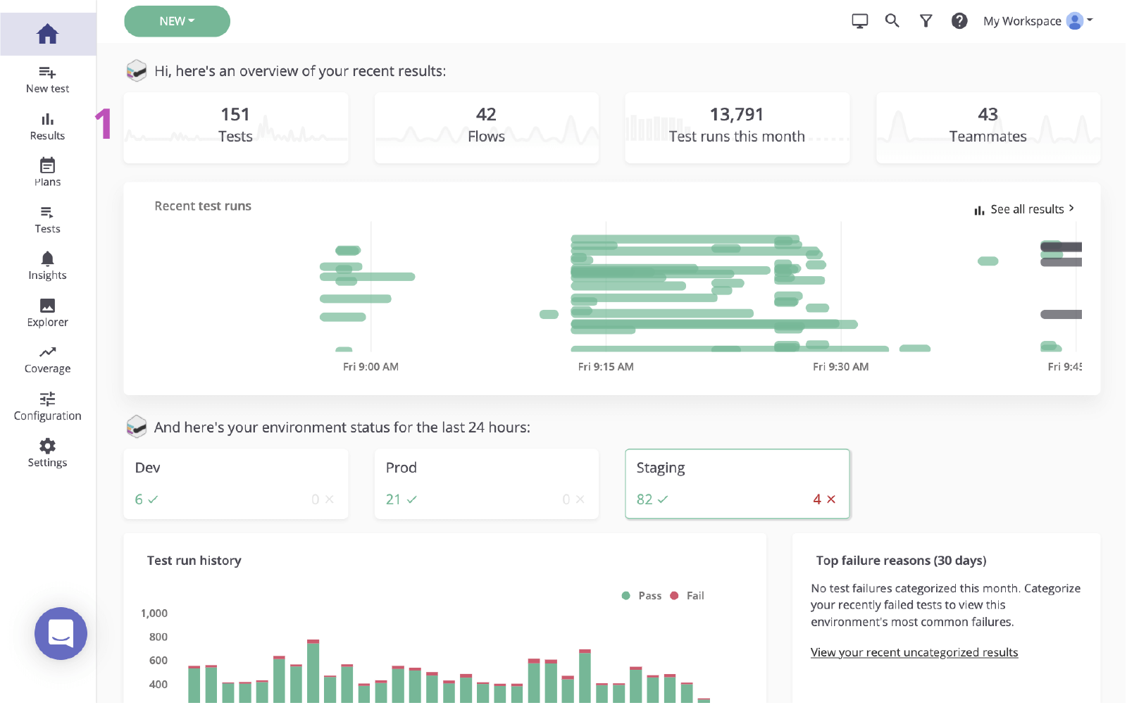
1단계. 실패한 테스트에서 시작
mabl은 오류가 발생하는 즉시 사용자에게 경고합니다. 팀의 요구 사항에 따라 여러 가지 방법으로 실패 알림을 쉽게 받을 수 있습니다. 이 자습서는 mabl 내에서 시작합니다.
mabl
1. 기본 대시보드에서 클릭하여 결과 페이지로 이동합니다.

2. 실패한 테스트의 상태를 클릭하여 실패를 검토합니다.

2단계. 근본 원인 파악
Jira에서 실패를 기반으로 이슈를 만들기 전에 근본 원인을 파악하는 것이 중요합니다.
mabl은 실패를 보고하고 가능한 빠르게 근본 원인을 식별하는 컨텍스트를 포함한 풍부한 진단 데이터를 제공합니다. 여기에는 스크린샷, HAR 파일, DOM 및 단계 추적과 같은 아티팩트가 포함됩니다.
1. 실패한 단계를 검사합니다.
2. 스크린샷 또는 DOM 스냅샷과 같은 진단 정보를 사용하여 변경 사항을 확인합니다.

3. 원인을 확인합니다. 이 경우 요소는 DOM에 나타나지 않습니다.

3단계. Jira에 보내기
클릭 몇 번으로 방금 조사한 테스트 실행을 기반으로 Jira 티켓을 만들 수 있습니다. 이 Jira 티켓은 팀의 단일 정보 소스 역할을 합니다. mabl은 모두가 같은 컨텍스트에 액세스할 수 있도록 진단 정보를 자동으로 첨부합니다.
1. Jira에 추가 버튼

2. 만들려는 프로젝트 및 이슈 유형을 선택합니다.

3. 요약, 설명 및 추가 세부 정보를 제공합니다.

4. 저장합니다. 그런 다음 새로 만든 이슈를 클릭하여 Jira 내에서 엽니다.

4단계. 수정 사항 구현
이슈가 확인되면 mabl이 추가한 진단 정보를 확인하고 로컬에서 문제를 확인하는 것이 일반적입니다. mabl CLI 또는 데스크톱 앱을 사용하면 버그를 발견한 것과 같은 테스트의 헤드리스 실행을 빠르게 시작할 수 있습니다.
1. 모든 진단 정보가 첨부되어 있는지 확인합니다.

CLI에서 복제
2. 연결된 테스트 실행을 사용하여 `-jr'로 끝나는 테스트 실행 ID를 가져옵니다.
3. `$ mabl tests run --run-id

4. 수정 사항 구현을 시작합니다.
데스크톱 앱에서
5. mabl 데스크톱 앱에서 테스트를 찾아서 연 다음 오른쪽의 테스트 실행을 클릭하고 구체적인 환경 또는 자격 증명 집합과 같은 추가 매개 변수를 테스트 실행에 추가합니다.

6. 1회 실행 시작을 클릭하여 로컬에서 테스트를 시작하고 실패를 확인합니다.


7. 수정 사항 구현을 시작합니다.
5단계. 수정 사항을 유효성 검사
수정이 완료되면 mabl CLI를 사용하여 로컬 빌드에 대해 로컬에서 테스트를 실행할 수 있습니다. 짧은 시간 내에 변경 사항을 통해 이슈를 해결했는지 확인할 수 있습니다. 또한 변경 사항이 파이프라인을 통해 이동함에 따라 각 빌드에서 mabl 테스트를 계속 실행할 수 있습니다.
CLI에서 복제
1. 5.2단계와 5.3단계를 반복하여 변경 사항이 테스트를 통과하는지 확인합니다.

데스크톱 앱에서
2. 5.5단계와 5.6단계를 반복하여 변경 사항이 테스트를 통과하는지 확인합니다.

3. 변경 사항이 파이프라인을 이동하는 동안 모니터링합니다.

4. 이슈가 종료되면 mabl은 앱 내에서 자동으로 이슈를 종료합니다.

Atlassian Open DevOps에 대한 통합을 자세히 확인하세요.
이 기사 공유
다음 주제
여러분께 도움을 드릴 자료를 추천합니다.
이러한 리소스에 책갈피를 지정하여 DevOps 팀의 유형에 대해 알아보거나 Atlassian에서 DevOps에 대한 지속적인 업데이트를 확인하세요.

DevOps 커뮤니티

DevOps 학습 경로
