Jira Service Management에서 서비스 요청 관리의 작동 방식
개요
서비스 요청 관리는 조직이 서비스 요청에 응답하고 서비스 요청을 조정 및 이행하는 방식을 표준화할 수 있는 관행입니다.
- 요청 처리는 고객 또는 직원의 서비스 요청을 해결하는 프로세스이며 모든 서비스 요청의 전체 수명 주기를 관리하는 것을 말합니다.
- 서비스 데스크는 고객이 도움을 요청하거나 서비스를 요청하는 기본 연락 지점을 제공합니다.

Jira Service Management는 구성이 매우 용이하며 다양한 서비스 제공 팀의 요구 사항을 충족하도록 쉽게 설정할 수 있습니다. Jira 플랫폼 기반의 Jira Service Management는 IT 운영, 개발 및 비즈니스 팀을 하나로 모아 비즈니스 변화에 신속하게 대응하고 우수한 서비스 경험을 제공합니다.
Jira Service Management는 사용자가 도움을 요청할 수 있는 단일 장소를 제공합니다. 직원이나 고객은 중앙 집중식 글로벌 고객 포털을 통해 IT 지원에서 HR, 시설, 법무 및 재무 팀에 이르기까지 조직 전체의 모든 서비스 프로젝트에 쉽게 액세스할 수 있습니다.
또한 서비스 요청 관리 프로젝트에는 편집 가능한 요청 유형 및 워크플로, 유연한 SLA(서비스 수준 계약) 설정, 사용자 지정 가능한 큐, 자동화된 요청 관리, 조정 가능한 알림이 있는 이메일 채널, 실시간 보고 기능도 포함되어 있습니다.
서비스 요청 관리 프로세스
Atlassian에서는 팀이 더 가치 높은 작업을 제공하고 조직을 더 잘 지원하는 데 집중할 수 있도록 서비스 요청을 별도의 작업 흐름으로 처리할 것을 권장합니다. 서비스 요청을 포착하고 이행할 수 있는 방법에는 몇 가지 변형이 있지만, 전반적인 서비스 품질과 효율성을 개선하기 위해 표준화를 추진하는 데 집중해야 합니다.

서비스 요청 프로세스의 예는 간략하게 다음과 같습니다.
- 고객(내부 또는 외부)이 서비스 포털이나 이메일을 통해 도움을 요청합니다. 예를 들어, 신규 직원은 업무를 수행하기 위해 특정 소프트웨어 라이선스에 액세스해야 합니다.
- 서비스 팀은 사전 정의된 승인 및 검증 프로세스에 따라 요청을 평가합니다. 필요한 경우 재무 또는 비즈니스 팀에 승인 요청을 보냅니다.
- 서비스 데스크 에이전트가 서비스 요청을 이행하거나, 필요한 경우 고객을 더 잘 지원할 수 있는 사용자에게 요청을 전달합니다. Jira Service Management를 사용하면 서로 다른 팀 프로젝트 간에 요청을 쉽게 전달하거나 프로젝트 간에 연결된 이슈를 만들어 원활하게 공동 작업할 수 있습니다.
- 요청을 해결한 후 에이전트는 고객 피드백을 수집하여 티켓을 종료하고 상담을 통해 고객이 만족하는지 확인합니다.
자세한 내용은 서비스 요청 관리 페이지를 참조하세요.
Jira Service Management에서 서비스 요청 관리를 시작하는 방법
서비스 프로젝트 만들기
Jira Service Management에는 특정 팀 또는 용도에 맞는 프로젝트를 만들어 팀이 빠르게 시작하도록 도와주는 다양한 프로젝트 템플릿이 있습니다. 이 템플릿에는 사전 구성된 요청 유형, 워크플로 및 기타 관련 기능이 포함됩니다.
프로젝트 템플릿을 사용하여 프로젝트를 만들려면 다음을 수행하세요.
- 프로젝트 > 프로젝트 만들기를 선택합니다.
- 서비스 관리 템플릿을 선택하고 템플릿 사용을 선택합니다.
- 프로젝트 이름을 지정하세요.
- 프로젝트 키를 만들거나 생성된 키를 사용합니다.
- 설정을 기존 프로젝트와 공유할지 여부를 선택합니다. 공유하는 경우 기존 프로젝트의 이름을 지정합니다.
- 프로젝트 만들기를 선택합니다.
팀원 추가
서비스 프로젝트를 수립한 후에는 팀원을 초대합니다. 팀을 참여시키려면 우선 다음과 같이 각 팀원을 서비스 프로젝트에 에이전트로 추가하세요.
- 프로젝트 설정 > 사용자로 이동합니다.
- 사용자 추가를 선택합니다.
- 에이전트의 사용자 이름 또는 이메일을 입력합니다.
- 드롭다운에서 알맞은 역할(서비스 데스크 팀)을 선택합니다.
- 추가를 선택합니다.
- 추가한 팀원은 프로젝트로 이동하는 링크가 포함된 이메일을 받게 됩니다.
온라인 포털 및 도움말 센터 사용자 지정
온라인 포털과 도움말 센터는 일관된 브랜드 경험을 제공하면서 고객이 필요한 정보를 찾을 수 있도록 하는 사용자 지정 옵션을 제공합니다. 사용 가능한 사용자 지정에는 로그인 메시지, 공지 사항, 이름, 로고, 배너 및 홈페이지 레이아웃이 포함됩니다.
온라인 포털 및 도움말 센터를 사용자 지정하려면 다음을 수행하세요.
- 프로젝트 설정 > 포털 설정으로 이동합니다.
- 해당 탭을 통해 포털 구성 및 포털 그룹을 편집합니다.
- 관련 옵션을 선택하고 변경한 다음 변경 사항 저장을 선택합니다.
- 도움말 센터 사용자 지정 아래에 도움말 센터를 사용자 지정할 수 있는 링크가 표시됩니다.
이메일 요청 설정
서비스 프로젝트 이메일 주소를 설정하여 질문, 인시던트 보고서 또는 기타 사항을 한곳에서 팀에 이메일로 보내는 고객의 요청을 캡처할 수 있습니다. 서비스 프로젝트의 이메일 주소로 전송된 요청은 자동으로 큐에 추가되므로, 팀은 요청 누락이나 여러 받은 편지함을 관리할 필요 없이 고객에게 집중할 수 있습니다.
Jira Service Management 프로젝트에는 기본 이메일 주소가 함께 제공되거나 팀에서 이미 사용 중인 사용자 지정 이메일 주소를 추가할 수 있습니다.
사용자 지정 이메일 계정을 추가하려면 다음을 수행합니다.
- 서비스 프로젝트에서 프로젝트 설정 > 이메일 요청을 선택합니다.
- 이메일 서비스 공급자를 선택하고 메시지를 따라 계정을 연결합니다.
요청 유형 양식 및 관련 필드 구성
Jira Service Management를 사용하면 프로젝트에서 사용할 서비스 요청 유형 및 해당 요청 유형과 연결된 필드를 사용자 지정할 수 있습니다. 팀은 효과적인 요청 양식 구성을 통해 서비스 제공을 개선하도록 고객으로부터 필요한 모든 정보를 미리 수집할 수 있습니다.
요청 유형을 수정하려면 다음을 수행하세요.
- 프로젝트 설정 > 요청 유형으로 이동합니다.
- 편집할 요청 유형에서 선택하거나 새 요청 유형 추가를 선택하여 새 요청 유형을 만듭니다.
- 사용 가능한 탭을 사용하여 요청 양식 및 에이전트 보기에 표시될 필드와 정보를 수정합니다.
- 변경 사항 저장을 선택합니다.
- 포털 그룹에 요청 양식을 추가/제거합니다. 프로젝트 설정 > 포털 설정으로 이동합니다. 포털 그룹 탭을 선택하여 포털 그룹 내에서 요청 양식을 추가, 제거 및 다시 정렬합니다.
서비스 요청 관리 모범 사례 및 팁
조기에 셀프 서비스 시행
조기에 시행하는 것은 셀프 서비스에 중점을 두고 요청 이행을 최전선(및 고객)에 최대한 가깝게 이동하는 개념입니다. 예를 들어 검색 가능한 문서가 있는 기술 자료는 티켓을 방지는 데 놀라운 결과를 가져올 수 있습니다. 또한 모든 관련 정보를 미리 캡처하도록 접수 요청 양식을 사용자 지정하면 긴 대화를 주고받지 않을 수 있습니다.

고객은 한곳에서 도움을 받기를 원합니다. 도움말 검색 환경을 중앙 집중식으로 설정하고 최대한 쉽게 액세스하고 사용할 수 있도록 하세요.많은 조직에서 셀프 서비스 포털을 만들지만 효용성은 떨어지는 경우가 많습니다. 그러한 시행착오에서 배우고 조직의 고유한 문화에 따라 만드세요. 가장 강력한 셀프 서비스 시스템을 구축하더라도 고객이 쉽게 찾을 수 없다면 쓸모가 없습니다.

자동화 활용
자동화를 셀프 서비스 기능에 통합하면 일반적인 반복 작업을 제거하여 서비스 팀의 전체 워크로드를 줄일 수 있습니다. 예를 들어, 자동화를 사용하여 에이전트가 오늘 수동으로 완료하는 후속 커뮤니케이션의 속도를 높이고 고객 및 직원과의 커뮤니케이션 방식을 개선하며 이해 관계자에게 예상 해결 시간을 최신 상태로 유지합니다. 특정 요청에 대한 자동 응답은 고객에게 유용한 정보를 제공하고 에이전트의 워크로드를 줄입니다. 고객은 어디에 도움을 요청해야 할지 모르는 경우가 많으며 자동화를 사용하면 신속한 해결을 위해 서비스 요청을 해당 팀으로 라우팅할 수도 있습니다.

지식 중심의 서비스 포털 구축
지원 팀이 Confluence를 Jira Service Management와 통합하면 요청을 방지하거나 요청 프로세스를 간소화하여 지식을 활용할 수 있습니다. 검색을 중심으로 설계된 Jira Service Management는 Smart Graph라는 머신러닝 기술을 사용하여 사용자가 답변을 검색하거나 요청 양식을 작성할 때 알맞은 기술 자료 문서 및 요청 유형을 추천합니다. 포털에서 사용자가 더 많이 검색할수록 결과가 개선됩니다. 지원 팀은 일반적인 질문에 대한 답변을 사용자가 찾기 쉽게 만들면 고객을 만족시키고 요청량을 줄이는 셀프 서비스를 장려하게 됩니다. 이렇게 하면 에이전트가 더 중요한 이슈 해결에 집중할 시간을 확보할 수 있습니다.
또한 Jira Service Management는 이슈 또는 요청에서 바로 기술 자료 문서에 즉시 액세스할 수 있도록 하여 에이전트의 생산성을 향상합니다. 에이전트는 요청 유형에 따라 추천 참조 자료 문서 중에서 선택하거나 기존 문서 내에서 검색하여 사용자의 요청에 응답할 수 있습니다. IT 팀은 Jira Service Management 및 Confluence를 사용하여 새로운 기술 자료 문서를 쉽게 작성하고 사용자의 요구에 맞는 기술 자료 라이브러리를 구축할 수 있습니다.

모바일을 통해 이동 중에도 서비스 제공
Atlassian의 Jira 모바일 앱을 사용하면 사용자와 팀이 푸시 알림을 통해 정보를 계속 파악하고 어디서든 서비스를 제공할 수 있습니다. 한 번만 살짝 밀어 이슈를 빠르게 할당하거나 전환하여 큐를 파악할 수 있습니다. 팀은 할당, 보고, 관찰 및 @멘션된 요청과 SLA 위반에 대한 알림을 즉시 받을 수 있습니다. 또한 알림을 개인 설정하고 사용자에게 가장 중요한 알림만 받을 수도 있습니다.

KPI를 통한 지원 서비스 측정
KPI(핵심 성과 지표)는 가동 시간, 최초 통화 해결, 서비스 중단 후 복구 시간과 같은 합의된 표준에 따라 팀의 성과를 측정하기 위해 선택한 메트릭입니다.
추적 및 보고 요구 사항은 팀마다 다릅니다. 일반적으로 사용되는 다음과 같은 KPI로 시작하는 것을 권장합니다.
서비스 지원 메트릭
- 평균 복구 시간
- 평균 응답 시간
- 요청 백로그의 크기
- 만들어진 이슈 및 해결된 이슈 비교
- SLA 성공률
- 티켓당 비용
- CSAT(고객 만족도)
인시던트 지원 메트릭
- 시간 경과에 따른 인시던트
- 평균 고장 간격
- 평균 확인 시간
- 평균 복구 시간
- SLA 내에서 해결된 인시던트의 비율
- 인시던트로 인한 중단 비율
- 가동 시간
Jira Service Management의 강력한 실시간 보고 기능을 통해 팀의 성과 메트릭을 파악하여 서비스를 알아보고 조정 및 개선할 수 있습니다. 기본 보고서를 사용하여 만들어진 이슈 대비 해결된 이슈, 해결 시간, SLA 충족 대비 위반과 같은 메트릭을 신속하게 비교할 수 있습니다. 그런 다음 사용자 지정 보고서를 만들어 추가적인 데이터 조합을 쿼리하세요.
CSAT 추적 및 개선에 집중
CSAT(고객 만족도)는 지원 품질에 대한 사용자의 만족도를 이해하기 위해 측정해야 할 중요한 메트릭입니다. 고객 피드백을 통해 서비스 품질의 강점과 약점을 파악하고, 점수를 높이기 위해 에이전트를 참여시키고 동기를 부여하고, 에이전트에게 멘토링과 교육이 필요한지 파악할 수 있습니다.
고객 응답을 생성하는 데 가장 효과적인 것은 간단하고 짧은 설문 조사입니다. Jira Service Management는 간단한 의견 필드가 있는 5점 만점의 기본 만족도 설문 조사를 제공합니다.
SLA에 대해 스마트하게 알아보기
SLA(서비스 수준 계약)는 일상적인 진행 상황을 추적하는 데 적합합니다. SLA는 서비스에 대해 합의된 조건을 정의하고 24시간 이내에 지원 응답을 약속하는 것과 같이 고객의 기대치를 관리합니다.
Jira Service Management에서 팀은 거의 모든 매개 변수의 조합에 대한 SLA 목표를 유연하게 만들 수 있습니다. 사용자 지정 쿼리를 수행하거나 하드 코딩된 SLA를 업데이트하는 데 컨설턴트에 의존하는 대신, 사내에서 직접 SLA를 적용하고 즉시 변경됩니다. 정교한 Excel 스프레드시트를 만들 필요도 없습니다. 실시간으로 업데이트되는 사전 작성된 보고서를 통해 SLA 성과를 쉽게 추적하세요.
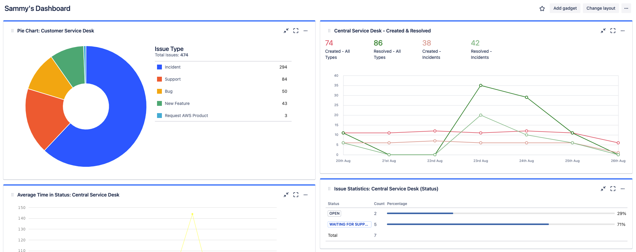
Jira 대시보드 활용
보고서 외에도, Jira 대시보드는 정확하고 상세한 정보를 한눈에 구성하고 표시할 수 있는 또 다른 대안을 제공합니다. 대시보드는 시스템 전체에서 만들거나 사용자 그룹과 공유할 수 있습니다.
