Artikelen
Tutorials
Interactieve handleidingen
Een Jira-probleem aanmaken op basis van een geautomatiseerde mabl-test

Thomas Lavin
Productmanager, mabl
In deze zelfstudie wordt beschreven hoe je een Jira-issue, zoals een story of bug, kunt aanmaken op basis van een mislukte mabl-test. Ook wordt behandeld hoe je de kritieke diagnostische informatie die mabl verzamelt, kunt koppelen om één centrale bron te vormen.
Tijd
10 minuten lezen
Publiek
Je bent een ervaren Jira-gebruiker die al eerder problemen en bugrapporten heeft aangemaakt.
Vereisten
Je hebt een bestaand mabl-account: ga hier aan de slag.
Je hebt een Jira-account en hebt een Jira-project (scrum of kanban) aangemaakt: ga hier aan de slag.
Je hebt de mabl-app voor Jira Cloud geïnstalleerd. Hier is een video over hoe je dat moet doen.
Stap 1. Begin met een mislukte test
Mabl waarschuwt je voor storingen zodra ze zich voordoen. Er zijn, afhankelijk van de behoeften van je team, meerdere manieren om eenvoudig storingsmeldingen te ontvangen. Deze tutorial begint vanuit mabl.
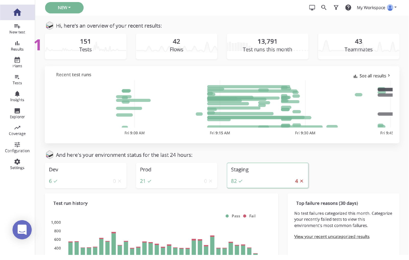
Vanuit mabl
1. Klik om vanuit het hoofddashboard naar de resultatenpagina te gaan.

2. Klik op de status van de mislukte test om de fout te bekijken.

Stap 2. Identificeer de oorzaak
Voordat je in Jira een issue aanmaakt op basis van een storing, is het belangrijk om de oorzaak te identificeren. Mabl rapporteert storingen en biedt uitgebreide diagnostische gegevens, waaronder context die de oorzaak zo snel mogelijk aan het licht brengt. Hierbij worden artefacten gebruikt, zoals schermafbeeldingen, HAR-bestanden, de DOM en zelfs stapsporen.
1. Onderzoek de mislukte stap.
2. Controleer of er wijzigingen zijn met diagnostische informatie, zoals schermafbeeldingen of de DOM-momentopname.

3. Controleer de oorzaak. In dit geval verschijnt het element niet in de DOM.

Stap 3. Verzend naar Jira
Je kunt met een paar klikken een Jira-ticket aanmaken op basis van de testrun die je zojuist hebt onderzocht. Dit Jira-ticket dient als enige bron van waarheid van je team. Mabl voegt automatisch diagnostische informatie toe om iedereen toegang te geven tot dezelfde context.
1. Knop 'Toevoegen aan Jira'.

2. Selecteer het project dat je wilt aanmaken en het issuetype.

3. Geef een samenvatting, een beschrijving en eventuele aanvullende details op.

4. Sla alles op. Klik vervolgens op de nieuw aangemaakte issue om in Jira te openen.

Stap 4. Een oplossing implementeren
Zodra de issue is vastgesteld, is het gebruikelijk om de toegevoegde diagnostische informatie te controleren en de issue lokaal te verifiëren. Met de mabl CLI of desktop-app kun je snel een headless run starten van dezelfde test waarin de bug zich voordeed.
1. Controleer of alle diagnostische informatie is bijgevoegd.

Vanuit de CLI
2. Gebruik de gekoppelde testrun om de testrun-ID vast te stellen, deze eindigt op '-jr'.
3. Open de CLI en voer deze uit met de opdracht '$ mabl tests run --run-id

4. Begin met het implementeren van de fix.
Vanuit de desktop-app
5. Zoek en open de test in de mabl desktop-app, klik vervolgens op 'Test uitvoeren' aan de rechterkant en voeg aanvullende parameters toe aan de testrun, zoals de specifieke omgeving of een set referenties.

6. Klik op 1 uitvoering starten om lokaal een test te starten en de fout te bevestigen.


7. Begin met implementeren van de fix.
Stap 5. Valideer de fix
Zodra er een oplossing is ingesteld, kun je de mabl-opdrachtregelinterface gebruiken om lokaal een test uit te voeren voor een lokale build. Je kunt binnen korte tijd controleren of de wijzigingen de issue hebben afgesloten. Terwijl de wijzigingen de pipeline doorlopen kun je bovendien mabl-tests blijven uitvoeren voor elke build.
Vanuit de CLI
1. Herhaal stappen 5.2 en 5.3 om te controleren of je wijzigingen de test doorstaan.

Vanuit de desktop-app
2. Herhaal stap 5.5 en 5.6 om te controleren of je wijzigingen de test doorstaan.

3. Houd de ontwikkelingen in de gaten terwijl de pipeline wordt doorlopen.

4. Mabl sluit automatisch een issue in de app af wanneer de issue is gesloten.

Bekijk meer integraties voor Atlassian Open DevOps.
Deel dit artikel
Volgend onderwerp
Aanbevolen artikelen
Bookmark deze resources voor meer informatie over soorten DevOps-teams of voor voortdurende updates over DevOps bij Atlassian.

DevOps-community

DevOps-leertraject
