Hoe probleembeheer werkt in Jira Service Management
Overzicht
Probleembeheer is het proces van het identificeren en beheren van de oorzaken van incidenten, om het aantal en de impact van toekomstige incidenten te verminderen.

Probleembeheer is essentieel voor het identificeren en begrijpen van de onderliggende oorzaken van een incident en het identificeren van de beste methode om die oorzaak weg te nemen. Een incident kan voorbij zijn zodra de service weer actief is, maar totdat de onderliggende oorzaken en bijdragende factoren zijn aangepakt, blijft het probleem bestaan.
De sjabloon voor IT-servicebeheer in Jira Service Management wordt geleverd met een standaardworkflow voor probleembeheer die kan worden ingesteld als aanvulling op het probleembeheerproces. De workflow voor probleembeheer ondersteunt de volgende aanvullende door ITIL aanbevolen activiteiten:
- probleemonderzoek
- identificatie van tijdelijke oplossingen
- registratie van bekende fouten
We raden je aan te beginnen met de standaardworkflow van Jira Service Management en deze in de loop van de tijd aan te passen aan je specifieke bedrijfsbehoeften. Je serviceprojectagents kunnen een issue aanmaken met behulp van het probleemtype issue. Dit plaatst de probleemregistratie in de aanbevolen probleemworkflow.
Het proces voor probleembeheer
Een sterk proces voor probleembeheer helpt teams de hoofdoorzaken van incidenten op een IT-dienst te identificeren en te beheren. Als het goed gedaan wordt, kan een consistent probleembeheerproces voorkomen dat incidenten herhaaldelijk plaatsvinden en in de eerste plaats voorkomen dat kritieke incidenten plaatsvinden. Het is een kerncomponent van ITSM-frameworks.

- Probleemdetectie: zoek proactief naar problemen zodat ze kunnen worden opgelost, of identificeer oplossingen voordat toekomstige incidenten zich voordoen.
- Categorisatie en prioritering: volg en beoordeel bekende problemen om teams georganiseerd te houden en te werken aan de meest relevante en waardevolle problemen.
- Onderzoek en diagnose: identificeer de onderliggende bijdragende oorzaken van het probleem en de beste manier van handelen voor sanering.
- Registratie van bekende fouten: in ITIL is een bekende fout „een probleem met een gedocumenteerde oorzaak en een tijdelijke oplossing”. Het vastleggen van deze informatie leidt tot minder downtime als het probleem een incident veroorzaakt. Dit wordt meestal opgeslagen in een document dat een database van bekende fouten wordt genoemd.
- Indien nodig maken van een oplossing: een tijdelijke oplossing helpt om de impact van problemen te verminderen en te voorkomen dat ze incidenten worden. Deze zijn niet ideaal, maar ze kunnen de zakelijke impact beperken en een klantgericht incident voorkomen als het probleem niet gemakkelijk kan worden geïdentificeerd en geëlimineerd.
- Oplossing en afsluiting van het probleem: een gesloten probleem is een probleem dat is geëlimineerd en niet langer een ander incident kan veroorzaken.
Kijk voor meer informatie op onze pagina Probleembeheer.
Aan de slag met probleembeheer in Jira Service Management
Een probleemissue aanmaken in Jira Service Management
Je serviceprojectagents kunnen een issue aanmaken met behulp van het issuetype probleem. Dit plaatst de probleemregistratie in de aanbevolen probleemworkflow.
Er wordt een probleemissue gecreëerd om informatie vast te leggen met betrekking tot een probleem dat zich heeft voorgedaan, zodat het kan worden onderzocht. Wanneer ze correct worden beheerd, vragen probleemissuess agents om bekende fouten en oplossingen in hun kennisdatabase gedetailleerd te beschrijven om:
- serviceagents te helpen problemen op te lossen en services te herstellen
- downtime te verminderen
- de kwaliteit en het vertrouwen van je IT-infrastructuur te verhogen
Om een probleemissue te creëren:
- Selecteer Creëren.
- Selecteer als issuetype probleem.
- Voer relevante informatie in.
Standaardvelden voor probleemaanvragen
Met Jira Service Management kun je de informatie die van klanten wordt verzameld en gebruikt door je agents aanpassen met behulp van velden en schermen van het issuetype. Velden helpen agents bij het onderzoeken, beoordelen en categoriseren van problemen voor rapportage of query's.
Standaard nemen we de volgende velden op in de probleemweergave van je agents. Indien nodig kun je aangepaste velden toevoegen.
Hoe je je probleemworkflow kunt aanpassen
Om je probleemworkflow aan te passen:
- Selecteer in je serviceproject Projectinstellingen > Workflows.
- Selecteer het bewerkingspictogram (
) in het item met de titel Probleemmanagement-workflow voor Jira Service Management.
- Gebruik de workfloweditor om stappen en overgangen toe te voegen of te verwijderen.
Best practices en tips voor kennisbeheer
Combineer incident- en probleemwerkwijzen om de kwaliteit van de service te verbeteren
Bij Atlassian raden we aan om je praktijken voor incidentmanagement en probleembeheer te integreren. Deze proactieve benadering stelt je in staat om tijdens het werken aan een oplossing te achterhalen wat tot het incident heeft geleid. Door probleembeheer te zien als een uitbreiding van je incidentenbeheerwerk, heb je nu één stroom werk, in plaats van een backlog. Geef prioriteit aan probleembeheer voor incidenten die van invloed zijn op je bedrijfskritieke diensten. En wanneer teams zich niet in de reactiemodus bevinden, kan downtime een goed moment zijn om problemen voor te lopen en toekomstige incidenten te voorkomen.
Geef prioriteit aan reviews na incidenten (PIR's) als onderdeel van je werkwijze voor incidentmanagement
Het aanmaken van PIR's zorgt ervoor dat alle onderliggende oorzaken en bijdragende factoren worden aangepakt. Een probleemrecord in Jira Service Management stelt teams in staat om de voortgang van een PIR te volgen en statistieken te verkrijgen over de vraag of teams serviceverbeteringen leveren of uitvallen wanneer een hoofdoorzaak moeilijk te vinden is.

Deel geleerde lessen en geleverde verbeteringen
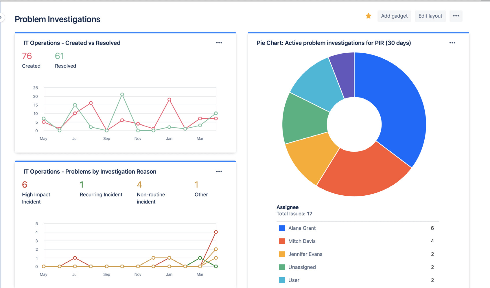
Deel eenvoudig de status en resultaten van je probleemonderzoek met behulp van Jira-dashboards. Inzichten kunnen het aantal afgesloten problemen, actieve probleemonderzoeken en veelvoorkomende redenen voor incidenten omvatten. Hierdoor kunnen belanghebbenden je voortgang en succes in de loop van de tijd volgen.

Gebruik Jira-dashboards om trends op het gebied van probleemonderzoek visueel te delen met belanghebbenden.
Vertrouw niet op reactieve analyse van de oorzaak
Er is zelden maar één oorzaak achter een incident of probleem. De beste teams houden holistisch rekening met alle potentiële bijdragende factoren en oefenen schuldvrije analyse uit. Probleem- en incidentanalyse moet een open gesprek zijn waarin teamleden worden aangemoedigd om de feiten te delen zonder bang te hoeven zijn voor straf of vergelding.
Aan de slag
Incidentmanagement
Aan de slag
Wijzigingsbeheer