Как работает управление проблемами в Jira Service Management
Обзор
Управление проблемами — это процесс, в рамках которого выявляют причины инцидентов и управляют этими причинами, чтобы уменьшить количество инцидентов и смягчить их последствия в будущем.

Управление проблемами позволяет выявить и изучить основные причины инцидента, а также найти наилучший способ их устранения. Инцидент может закончиться после восстановления работы службы, однако проблема останется до тех пор, пока не будут устранены основные причины и способствующие факторы.
Шаблон управления ИТ-услугами в Jira Service Management поставляется с готовым рабочим процессом управления проблемами, который можно настроить в дополнение к процессу управления проблемами. Этот рабочий процесс поддерживает следующие дополнительные меры с учетом рекомендаций ITIL:
- расследование проблемы;
- определение способов обхода;
- создание записей об известных ошибках.
Рекомендуется начать с готового рабочего процесса Jira Service Management и постепенно адаптировать его к потребностям конкретного предприятия. Агенты проекта службы поддержки могут создать задачу типа Problem (Проблема). При этом запись о проблеме будет добавлена к рекомендуемому рабочему процессу управления проблемами.
Процесс управления проблемами
Эффективный процесс управления проблемами помогает командам обнаруживать и устранять основные причины инцидентов в ИТ-услугах. Благодаря правильно организованному и согласованному процессу управления проблемами можно предотвратить повторение инцидентов и возникновение критических инцидентов. Это основной компонент фреймворков ITSM.

- Обнаружение проблемы. Занимайтесь поиском проблем заблаговременно, чтобы их можно было решить, или предусматривайте способы обхода инцидентов до того, как они возникнут.
- Присвоение категории и назначение приоритета. Отслеживайте и оценивайте известные проблемы, чтобы команды могли организованно работать над решением наиболее насущных и важных проблем.
- Изучение и диагностика. Определите первопричины, которые привели к возникновению проблемы, и выберите наилучший способ их устранения.
- Создание записи об известной ошибке. В ITIL известной ошибкой называется «проблема, для которой задокументирована основная причина и способ обхода». Регистрация этих сведений позволит сократить время простоя, если проблема вызовет инцидент. Обычно эта информация хранится в документе, который называется базой данных известных ошибок.
- Создание способа обхода (при необходимости). Способ обхода — это временное решение, которое снижает негативное воздействие проблемы и не позволяет ей перерасти в инцидент. Способы обхода не идеальны, но могут ограничить влияние на работу предприятия и не позволят клиентам столкнуться с инцидентом, если проблему не удастся быстро обнаружить и устранить.
- Решение и закрытие проблемы. Закрытая проблема — это проблема, которая устранена и больше не может вызвать инцидент.
Подробнее см. на странице управления проблемами.
Начало работы с управлением проблемами в Jira Service Management
Создание задачи для проблемы в Jira Service Management
Агенты проекта службы поддержки могут создать задачу типа Problem (Проблема). При этом запись о проблеме будет добавлена к рекомендуемому рабочему процессу управления проблемами.
Задача для проблемы создается, чтобы зафиксировать сведения о возникшей проблеме и впоследствии ее расследовать. При правильном управлении проблемами эти задачи побуждают агентов заносить подробное описание известных ошибок и способов обхода в базу знаний, чтобы:
- помочь агентам службы поддержки решить проблему и восстановить работу служб;
- сократить время простоя;
- повысить качество ИТ-инфраструктуры и доверие к ней.
Чтобы создать задачу для проблемы, выполните следующие действия:
- Выберите Create (Создать).
- Выберите тип задачи Problem (Проблема).
- Введите необходимую информацию.
Поля по умолчанию для запросов о проблемах
В Jira Service Management можно выбрать информацию, которая будет запрашиваться у клиентов и использоваться агентами, с помощью полей и экранов типа задачи. Поля помогают агентам расследовать, оценивать и классифицировать проблемы для создания отчетов или запросов.
По умолчанию в представление проблемы для агентов включены следующие поля. При необходимости можно добавить пользовательские поля.
Настройка рабочего процесса управления проблемами
Чтобы настроить рабочий процесс управления проблемами, выполните следующие действия:
- В проекте службы поддержки выберите Project Settings > Workflows (Настройки проекта > Рабочие процессы).
- Выберите значок редактирования (
) в записи под названием Problem Management workflow for Jira Service Management (Рабочий процесс управления проблемами для Jira Service Management).
- Чтобы добавить или удалить шаги и переходы, используйте редактор рабочих процессов.
Рекомендации и советы по управлению проблемами
Объедините практики управления инцидентами и проблемами для повышения качества обслуживания
Компания Atlassian рекомендует объединить практики управления инцидентами и проблемами. Такой упреждающий подход позволит понять, что привело к инциденту, в процессе его устранения. Рассматривая управление проблемами как расширение практики управления инцидентами, вы получаете вместо бэклога единый поток работы. При управлении проблемами уделите основное внимание инцидентам, влияющим на критически важные службы. Когда команды не занимаются реагированием, они могут использовать время простоя, чтобы предвосхитить проблемы и предотвратить будущие инциденты.
Уделите основное внимание анализу результатов реагирования на инцидент (PIR) в рамках практики управления инцидентами
Создав PIR, вы обеспечите устранение всех основных причин и способствующих факторов. С помощью записи о проблеме в Jira Service Management команды могут отслеживать ход PIR и показатели. Так можно узнать, повышают ли команды качество обслуживания и сохраняют ли рабочий темп, когда основную причину проблемы трудно обнаружить.

Делитесь полученным опытом и улучшениями
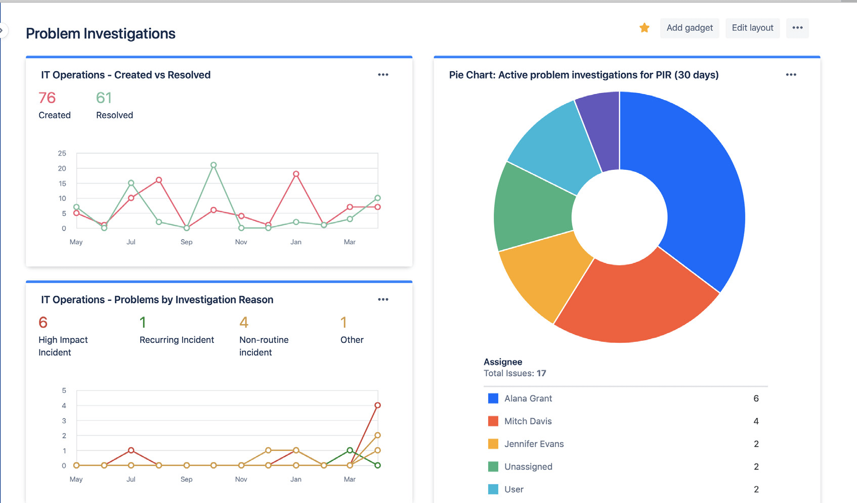
С помощью дашбоардов Jira можно легко делиться статусом и результатами расследования проблем. Аналитическая информация может включать количество решенных проблем, активные расследования и распространенные причины инцидентов. Она позволяет заинтересованным сторонам отслеживать ваш прогресс и успехи в динамике.

Используйте дашбоарды Jira, чтобы наглядно показать заинтересованным сторонам тенденции в расследовании проблем.
Не полагайтесь на анализ основных причин постфактум
За инцидентом или проблемой редко стоит одна основная причина. Успешные команды рассматривают все потенциальные способствующие факторы в комплексе и применяют анализ без поиска виновных. Анализ проблем и инцидентов должен проходить в форме открытого обсуждения, во время которого участники команды могут делиться фактами, не опасаясь наказания или последствий.
Начало работы
Управление инцидентами
Начало работы
Управление изменениями