Como o gerenciamento de problema funciona no Jira Service Management
Visão geral
O gerenciamento de problemas é o processo de identificar e gerenciar as causas dos incidentes, a fim de reduzir o número e o impacto de incidentes futuros.

O gerenciamento de problemas é essencial para identificar e entender as causas associadas a um incidente, bem como identificar o melhor método para eliminar a causa raiz. Um incidente pode ser encerrado assim que o serviço estiver funcionando de novo, mas até que as causas associadas e os fatores contribuintes sejam abordados, o problema permanece.
O modelo de gerenciamento de serviços de TI no Jira Service Management vem com um fluxo de trabalho padrão de gerenciamento de problemas que pode ser configurado para complementar o processo de gerenciamento de problemas. O fluxo de trabalho de gerenciamento de problemas suporta as seguintes atividades complementares recomendadas pela ITIL:
- investigação de problemas
- identificação de soluções alternativas
- registro de erros conhecidos
A gente recomenda que você comece com o fluxo de trabalho padrão do Jira Service Management e adapte às suas necessidades comerciais específicas ao longo do tempo. Os agentes do projeto de serviço podem criar um item usando o tipo de item Problema. Assim, o registro do problema é incluído no fluxo de trabalho recomendado do problema.
O processo de gerenciamento de problemas
Um forte processo de gerenciamento de problemas ajuda as equipes a identificar e gerenciar as causas básicas de incidentes em um serviço de TI. Bem feito, um processo consistente de gerenciamento de problemas pode impedir que incidentes repetidos ocorram e impedir que incidentes críticos aconteçam em primeiro lugar. É um componente central das estruturas de ITSM.

- Identificar problemas — Tenha proatividade para encontrar problemas, assim eles podem ser corrigidos, ou identifique soluções alternativas antes que incidentes aconteçam.
- Categorizar e priorizar — Acompanhe e avalie problemas conhecidos para manter as equipes organizadas e trabalhando nos problemas mais relevantes e de alto valor.
- Investigar e diagnosticar — Identifique as causas associadas que contribuem para o problema e o melhor curso de ação para reparação.
- Criar um registro de erro conhecido — Na ITIL, um erro conhecido é "um problema que tem uma causa raiz documentada e uma solução alternativa". O registro dessas informações leva menos tempo de inatividade se o problema causar um incidente. Em geral, é armazenado em um documento chamado banco de dados de erro conhecido.
- Criar uma solução alternativa, se necessário — A solução alternativa é uma solução temporária para reduzir o impacto dos problemas e impedir que eles se tornem incidentes. Não é o ideal, mas caso o problema não possa ser identificado e eliminado com facilidade, essa solução pode limitar o impacto comercial e evitar incidentes voltados para o cliente.
- Resolver e encerrar o problema — Um problema encerrado é aquele que foi eliminado e não pode mais causar outro incidente.
Para ver mais informações, confira a página de Gerenciamento de problemas.
Como começar a usar o gerenciamento de problemas no Jira Service Management
Como criar um item no Jira Service Management
Os agentes do projeto de serviço podem criar um item usando o tipo de item Problema. Assim, o registro do problema é incluído no fluxo de trabalho recomendado do problema.
Um item de problema é criado para registrar informações sobre um problema que ocorreu para que possa ser investigado. Quando gerenciados da maneira certa, os itens de problemas solicitam que os agentes especifiquem erros conhecidos e soluções alternativas na base de conhecimento para:
- ajudar os agentes de serviço a resolver itens e restaurar serviços
- reduzir o tempo de inatividade
- aumentar a qualidade e a confiança de sua infraestrutura de TI
Para criar um item:
- Selecione Criar.
- Selecione Problema como o tipo de item.
- Insira as informações relevantes.
Campos padrão para solicitações de problemas
O Jira Service Management permite que você personalize as informações coletadas dos clientes e usadas pelos agentes usando campos e telas do tipo de item. Os campos ajudam os agentes a investigar, avaliar e categorizar os problemas para relatórios ou consultas.
Por padrão, a gente incluiu os seguintes campos na visualização de problemas dos agentes. Se necessário, é possível adicionar campos personalizados.
Como personalizar o fluxo de trabalho do problema
Como personalizar o fluxo de trabalho do problema:
- No projeto de central de atendimento, vá para Configurações do projeto >Fluxos de trabalho.
- Selecione o ícone de edição (
), na entrada intitulada Fluxo de trabalho de gerenciamento de problemas para o Jira Service Management.
- Use o editor de fluxo de trabalho para adicionar ou remover etapas e transições.
Práticas recomendadas e dicas sobre gerenciamento de problemas
Combinar práticas de incidentes e problemas para melhorar a qualidade do serviço
Na Atlassian, a gente recomenda integrar suas práticas de gerenciamento de incidentes e de problemas. Esta é uma abordagem proativa que permite entender o que levou ao incidente ao mesmo tempo em que você trabalha para resolver. Ao visualizar o gerenciamento de problemas como uma extensão da sua prática de gerenciamento de incidentes, agora você tem um único fluxo de trabalho, em vez de um backlog. Priorize o gerenciamento de problemas para incidentes que afetam os serviços de missão crítica. E quando as equipes não estão no modo de resposta, o tempo de inatividade pode ser um bom momento para se antecipar aos problemas e evitar futuros incidentes.
Priorize análises pós-incidente (PIRs) como parte de sua prática de gerenciamento de incidentes
A criação de PIRs garante que todas as causas subjacentes e fatores contribuintes sejam abordados. Um registro de problemas no Jira Service Management permite que as equipes acompanhem o progresso de um PIR e obtenham métricas sobre se as equipes estão entregando melhorias de serviço ou paralisando quando a causa raiz é difícil de encontrar.

Compartilhe as lições aprendidas e as melhorias enviadas
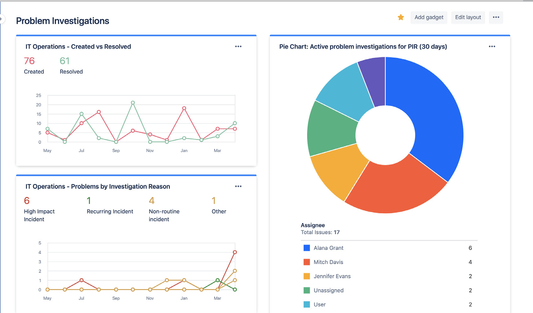
Compartilhe com facilidade o status e os resultados das investigações de problemas usando os painéis do Jira. Os insights podem incluir o volume de problemas resolvidos, investigações ativas de problemas e motivos comuns para incidentes. Assim, as partes interessadas acompanham o progresso e o sucesso ao longo do tempo.

Use os painéis do Jira para fazer o compartilhamento visual das tendências da investigação de problemas com as partes interessadas.
Evite confiar na análise reativa e de causa raiz
É bem raro que haja apenas uma causa raiz por trás de um incidente ou problema. As melhores equipes fazem considerações holísticas de todos os potenciais fatores contribuintes e praticam análises sem apontar culpados. A análise de problemas e incidentes deve ser uma conversa aberta em que os membros da equipe são encorajados a compartilhar os fatos sem medo de punição ou retaliação.
Introdução
Gerenciamento de incidente
Introdução
Gerenciamento de mudança