Come funziona la gestione dei problemi in Jira Service Management
Panoramica
La gestione dei problemi è il processo di identificazione e gestione delle cause degli imprevisti, al fine di ridurre il numero e l'impatto degli imprevisti futuri.

La gestione dei problemi è essenziale per identificare e comprendere le cause alla base di un imprevisto, nonché per identificare il metodo migliore per eliminare tali cause primarie. Un imprevisto può verificarsi una volta che il servizio è nuovamente attivo e funzionante, ma fino a quando le cause sottostanti e i fattori concorrenti non vengono risolti, il problema rimane.
Il modello di gestione dei servizi IT in Jira Service Management viene fornito con un flusso di lavoro predefinito di gestione dei problemi che può essere impostato per completare il processo di gestione dei problemi. Il flusso di lavoro di gestione dei problemi supporta le seguenti attività ITIL complementari consigliate:
- indagine sui problemi
- identificazione di soluzioni alternative
- registrazione di errori noti
Ti consigliamo di iniziare con il flusso di lavoro predefinito di Jira Service Management e di adattarlo alle tue esigenze aziendali specifiche nel tempo. Gli agenti del progetto del servizio possono creare un ticket con la tipologia Problema. In questo modo, il record del problema viene inserito nel flusso di lavoro consigliato.
Il processo di gestione dei problemi
Un solido processo di gestione dei problemi aiuta i team a identificare e gestire le cause primarie degli imprevisti su un servizio IT. Se fatto bene, un processo coerente di gestione dei problemi può impedire il verificarsi di imprevisti ripetuti ed evitare come prima cosa che si verifichino imprevisti critici. È un componente fondamentale dei framework ITSM.

- Rilevamento dei problemi: individua in modo proattivo i problemi in modo che possano essere risolti o identifica soluzioni alternative prima che si verifichino imprevisti futuri.
- Categorizzazione e assegnazione delle priorità: tieni traccia e valuta i problemi noti per mantenere i team organizzati e lavorare sui problemi più rilevanti e di alto valore.
- Indagine e diagnosi: identifica le cause sottostanti che contribuiscono al problema e la migliore linea d'azione per la sua risoluzione.
- Creazione di un record degli errori noti: in ITIL, un errore noto è "un problema che ha una causa primaria documentata e una soluzione alternativa". La registrazione di queste informazioni comporta meno tempo di inattività se il problema provoca un imprevisto. In genere viene archiviato in un documento chiamato database degli errori noti.
- Creazione di una soluzione alternativa, se necessario: una soluzione alternativa è una soluzione temporanea per ridurre l'impatto dei problemi e impedire che diventino imprevisti. Questo tipo di soluzione non è l'ideale, ma può limitare l'impatto aziendale ed evitare un imprevisto che coinvolge i clienti se il problema non può essere facilmente identificato ed eliminato.
- Risoluzione e chiusura del problema: un problema chiuso è un problema che è stato eliminato e non può più causare un altro imprevisto.
Per ulteriori informazioni, dai un'occhiata alla nostra pagina Gestione dei problemi.
Come iniziare a utilizzare la gestione dei problemi in Jira Service Management
Come creare un ticket sul problema in Jira Service Management
Gli agenti del progetto del servizio possono creare un ticket con la tipologia Problema. In questo modo, il record del problema viene inserito nel flusso di lavoro consigliato.
Viene creato un ticket sul problema per registrare le informazioni relative a un problema che si è verificato in modo che possa essere esaminato. Se gestiti correttamente, i ticket sul problema richiedono agli agenti di descrivere nei dettagli gli errori noti e le soluzioni alternative nella knowledge base per:
- aiutare gli agenti del servizio a risolvere i ticket e ripristinare i servizi
- ridurre il tempo di inattività
- aumentare la qualità e l'affidabilità dell'infrastruttura IT
Per creare un ticket sul problema:
- Seleziona Crea.
- Seleziona Problema come tipologia ticket.
- Inserisci le informazioni pertinenti.
Campi predefiniti per le richieste di problemi
Jira Service Management ti consente di personalizzare le informazioni raccolte dai clienti e utilizzate dagli agenti tramite campi e schermate della tipologia ticket. I campi aiutano gli agenti a indagare, valutare e classificare i problemi relativi alla creazione di report o query.
Per impostazione predefinita, includiamo i seguenti campi nella visualizzazione di un problema da parte degli agenti. Se necessario, puoi aggiungere campi personalizzati.
Come personalizzare il flusso di lavoro del problema
Per personalizzare il flusso di lavoro del problema:
- Nel progetto del servizio, seleziona Impostazioni progetto > Flussi di lavoro.
- Seleziona l'icona di modifica (
), nella voce chiamata Flusso di lavoro di gestione dei problemi per Jira Service Management.
- Utilizza l'editor del flusso di lavoro per aggiungere o rimuovere fasi e transizioni.
Best practice e suggerimenti per la gestione dei problemi
Combinare pratiche relative a imprevisti e problemi per migliorare la qualità del servizio
Noi di Atlassian consigliamo di integrare le pratiche di gestione degli imprevisti e quelle di gestione dei problemi. Questo approccio proattivo ti consente di capire cosa ha portato all'imprevisto mentre lavori alla sua risoluzione. Visualizzando la gestione dei problemi come un'estensione della pratica di gestione degli imprevisti, ora hai un singolo flusso di lavoro, anziché un backlog. Assegna la priorità alla gestione dei problemi per gli imprevisti che interessano i servizi mission-critical. E quando i team non sono in modalità di risposta, i tempi di inattività possono essere un buon momento per anticipare i problemi e prevenire imprevisti futuri.
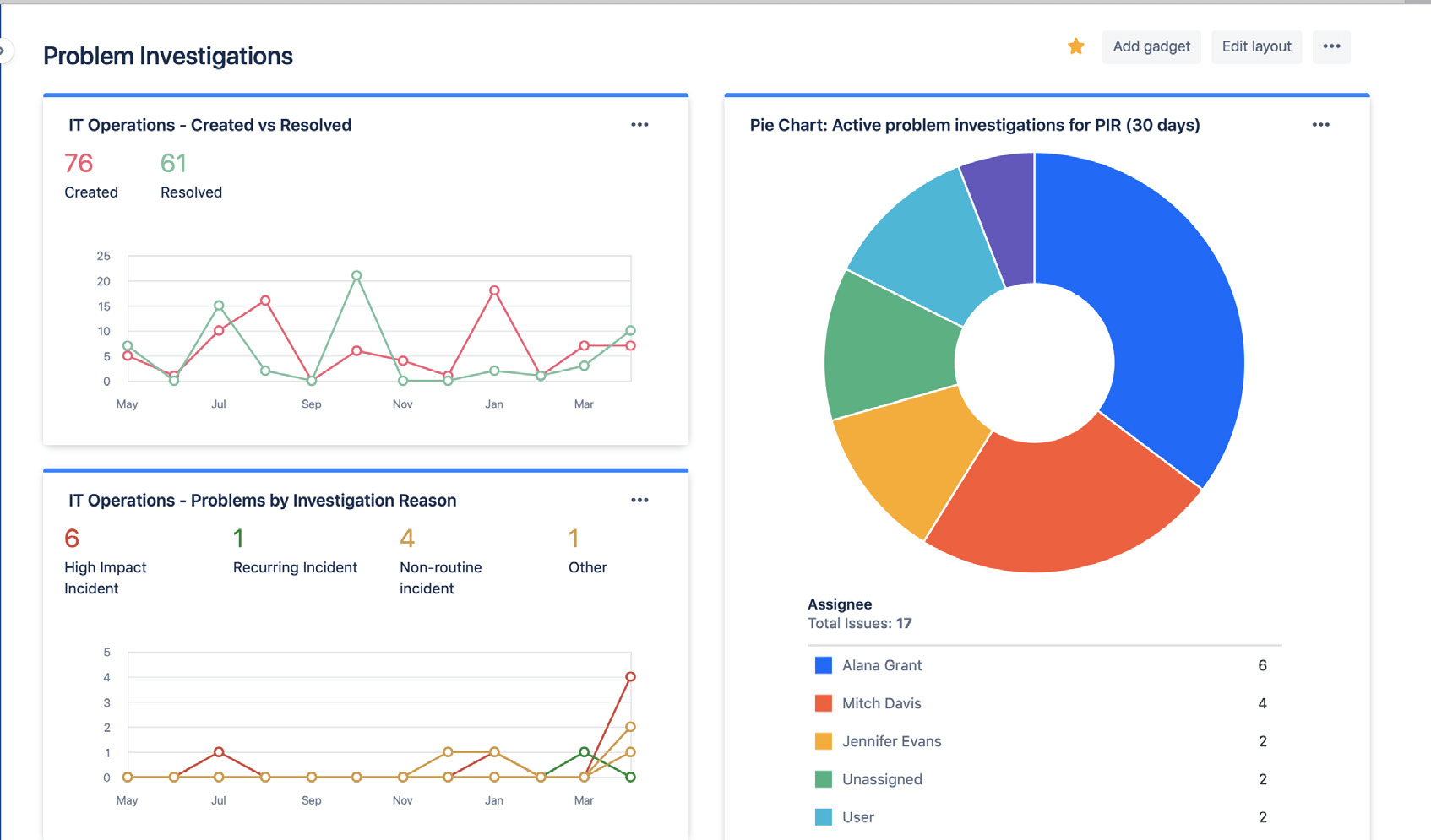
Assegnare la priorità alle revisioni post-imprevisto (PIR) come parte della pratica di gestione degli imprevisti
La creazione di revisioni post-imprevisto garantisce che tutte le cause sottostanti e i fattori che hanno contribuito all'imprevisto siano affrontati. I record dei problemi in Jira Service Management consentono ai team di monitorare l'avanzamento di una revisione post-imprevisto e ottenere metriche sull'implementazione dei miglioramenti del servizio o sullo stato di blocco del team se è difficile individuare la causa primaria.

Condividere quanto appreso e i miglioramenti rilasciati
Condividi facilmente lo stato e i risultati delle analisi sui problemi tramite le dashboard di Jira. Le informazioni approfondite possono includere il volume di problemi risolti, le analisi attive sui problemi e le cause comuni degli imprevisti. Ciò consente agli stakeholder di seguire l'avanzamento e gli obiettivi raggiunti nel corso del tempo.

Utilizza le dashboard di Jira per condividere visivamente le tendenze delle analisi sui problemi con gli stakeholder.
Evitare di fare affidamento su analisi reattive della causa primaria
Raramente c'è una sola causa primaria alla base di un imprevisto o un problema. I migliori team considerano olisticamente tutti i potenziali fattori concorrenti ed eseguono analisi imparziali. L'analisi dei problemi e degli imprevisti dovrebbe essere una conversazione aperta in cui i membri del team sono incoraggiati a condividere i fatti senza timore di punizioni o ritorsioni.
Guida introduttiva
Gestione degli imprevisti
Guida introduttiva
Gestione delle modifiche