Como criar um item do Jira a partir de um teste de mabl automatizado

Thomas Lavin
Gerente de Produto para mabl
Este tutorial detalha como criar um item do Jira, como uma história ou bug, a partir de um teste de mabl com falha. Ele também aborda como anexar as informações críticas de diagnóstico que a mabl coleta para criar uma única fonte de verdade.
Tempo
Leitura de 10 minutos
Público-alvo:
Você é um usuário experiente do Jira que já criou itens e relatórios de bugs antes.
Pré-requisitos
Você tem uma conta mabl existente. Comece aqui.
Você tem uma conta do Jira e criou um projeto do Jira (scrum ou kanban). Comece aqui.
Você instalou o aplicativo mabl para o Jira Cloud. Veja aqui um vídeo sobre como fazer isso.
Etapa 1. Comece com um teste reprovado
O mabl alerta você sobre falhas assim que elas acontecem. Existem várias maneiras de receber alertas de falha com facilidade, dependendo das necessidades da sua equipe. Este tutorial começa de dentro do mabl.
A partir do mabl
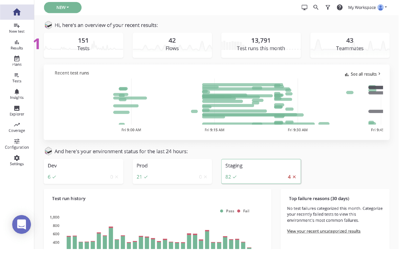
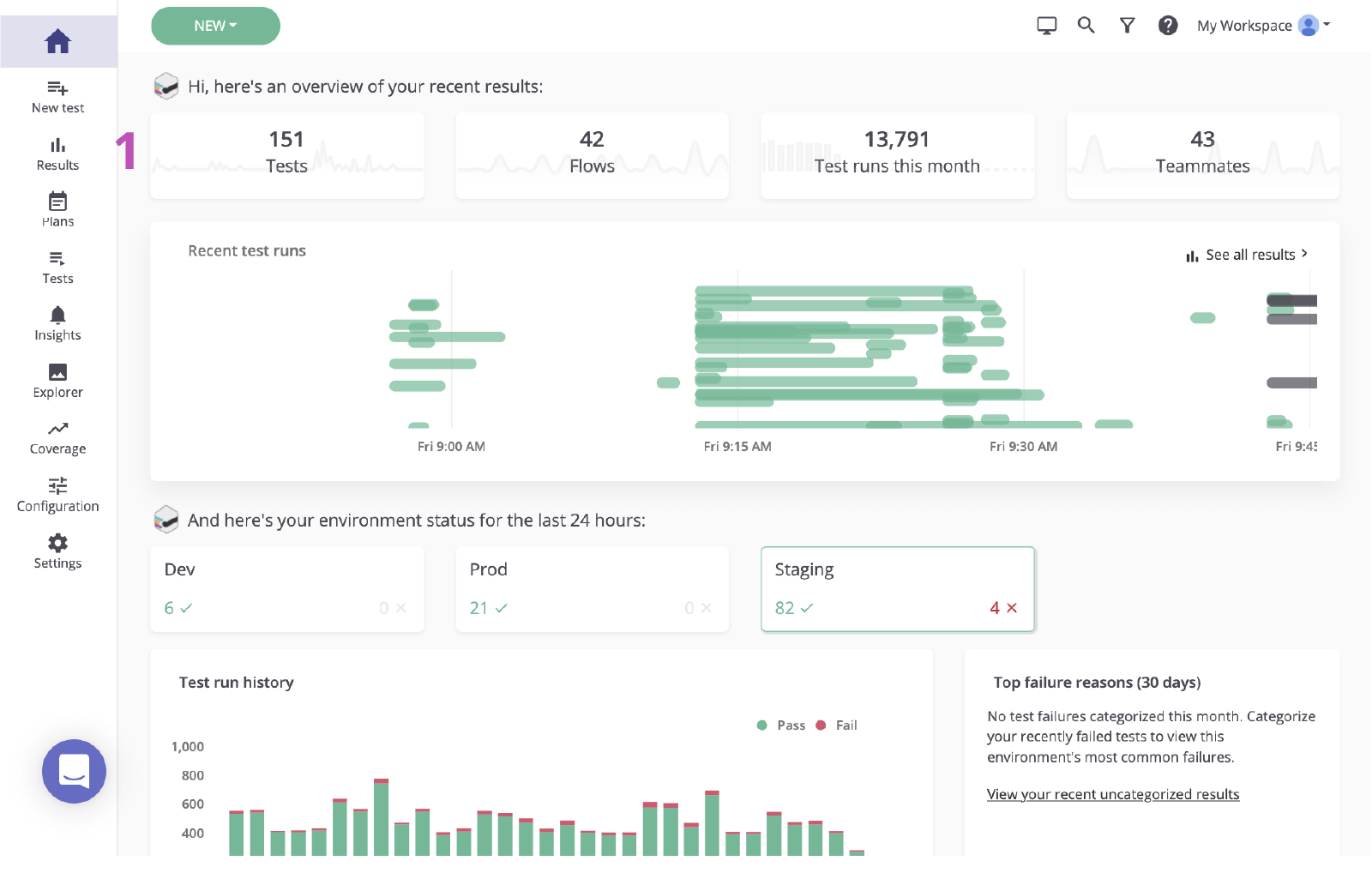
1. Clique para visitar a página de resultados do painel principal.

2. Clique no status do teste com falha para revisar a falha.

Etapa 2. Identifique a causa raiz
Antes de criar um item no Jira com base em uma falha, é importante identificar a causa raiz. O mabl relata falhas e fornece dados de diagnóstico avançados, incluindo contexto que descobre a causa raiz o mais rápido possível. Isso inclui artefatos como capturas de tela, arquivos HAR, DOM e até mesmo rastreamentos de etapas.
1. Examine a etapa com falha.
2. Verifique se há alterações usando informações de diagnóstico, como capturas de tela ou o instantâneo do DOM.

3. Verifique a causa. Nesse caso, o elemento não aparece no DOM.

Etapa 3. Envie para o Jira
Com alguns cliques, você pode criar um ticket do Jira com base no teste que você acabou de investigar. Este ticket do Jira serve como a única fonte de verdade da sua equipe. O mabl anexa automaticamente as informações de diagnóstico para dar a todos o acesso ao mesmo contexto.
1. Botão Adicionar ao Jira.

2. Selecione o projeto que você gostaria de criar e o tipo de item.

3. Dê a ele um resumo, uma descrição e quaisquer detalhes adicionais.

4. Salvar. Em seguida, clique no item recém-criado para abri-lo no Jira.

Etapa 4. Implementar uma correção
Depois que o item for identificado, é comum verificar as informações de diagnóstico adicionadas pelo mabl e verificar o item localmente. Com o mabl CLI ou o aplicativo para desktop, você pode iniciar rapidamente uma execução sem cabeça do mesmo teste que detectou o bug.
1. Verifique se todas as informações de diagnóstico estão anexadas.

Na CLI
2. Use a execução de teste vinculada para pegar o ID da execução do teste, terminando com `-jr`.
3. Abra e execute a CLI com o comando `$ mabl tests run --run-id

4. Comece a implementar a correção.
A partir do aplicativo para desktop
5. Localize e abra o teste no aplicativo de desktop mabl, clique em Executar teste à direita e adicione quaisquer parâmetros adicionais à execução do teste, como o ambiente específico ou um conjunto de credenciais.

6. Clique em Iniciar 1 Executar para iniciar um teste localmente e confirmar a falha.


7. Comece a implementar a correção.
Etapa 5. Valide a correção
Depois que uma correção estiver em vigor, você pode usar o mabl CLI para executar um teste localmente em uma compilação local. Em um curto espaço de tempo, você pode verificar se as alterações resolveram o item. Além disso, à medida que as alterações se movem pelo pipeline, você pode continuar a executar testes de mabl em cada compilação.
Na CLI
1. Repita as etapas 5.2 e 5.3 para verificar se as alterações passam no teste.

A partir do aplicativo para desktop
2. Repita as etapas 5.5 e 5.6 para verificar se as alterações passam no teste.

3. Monitore à medida que ele se move pelo pipeline.

4. O mabl encerrará um item automaticamente no aplicativo quando o item for encerrado.

Veja mais integrações para o Atlassian Open DevOps.
Compartilhe este artigo
Próximo tópico
Leitura recomendada
Marque esses recursos para aprender sobre os tipos de equipes de DevOps ou para obter atualizações contínuas sobre DevOps na Atlassian.

Comunidade de DevOps

Caminho de aprendizagem de DevOps
