Jira Service Management における問題管理の仕組み
概要
問題管理は、将来のインシデントの数と影響を低減するために、インシデントの原因を特定して管理するプロセスです。

問題管理は、インシデントの根本的な原因を特定して理解し、その根本原因を排除するための最善の方法を特定するプロセスです。サービスが再稼働するとインシデントは終了する可能性がありますが、根本的な原因と原因につながる要因が対応されるまで問題は残ります。
Jira Service Management の IT サービス管理テンプレートには、既定の問題管理ワークフローが付属します。このワークフローは問題管理プロセスを補完するようにセットアップでき、次の補足的な ITIL 推奨アクティビティをサポートします。
- 問題の調査
- 回避方法の特定
- 既知のエラーの記録
Jira Service Management の既定のワークフローから開始して、使用していく中で固有のビジネス ニーズに合わせて適宜変更を加えることをお勧めします。サービス プロジェクト エージェントは、問題の課題タイプを使用して課題を作成できます。これによって、推奨される問題ワークフローに問題レコードが含まれます。
問題管理プロセス
強力な問題管理プロセスでは、チームが IT サービスのインシデントの根本原因を特定して管理できます。適切に管理すると、一貫した問題管理プロセスによって、インシデントの再発を防止して重大なインシデントの発生を最初から防げます。これは、ITSM フレームワークの中核的な要素です。

- 問題の検出 - 問題を事前に検出して修正したり、将来のインシデントが発生する前に回避策を特定したりできます。
- 分類と優先順位付け - 既知の問題を追跡して評価し、チームがまとまりを保ち、最も関連性が高く重要な問題に取り組むようにします。
- 調査と診断 - 問題の根本的な原因を特定して、修正のための最良の行動を特定します。
- 既知のエラーに関する記録の作成 - ITIL では、既知のエラーとは「根本原因と回避策が文書化された問題」のことです。この情報を記録すると、問題がインシデントを引き起こした場合のダウンタイムが短くなります。これは通常、既知のエラー データベースと呼ばれるドキュメントに保存されます。
- 必要に応じた回避策の策定 - 回避策は、問題の影響を減らしてインシデントにならないようにするための、一時的な解決策です。理想的ではありませんが、問題を容易に特定して解消できない場合は、ビジネスへの影響を抑えて顧客が直接インシデントに直面する状況を回避できます。
- 問題の解決とクローズ - クローズされた問題とは、解消されて別のインシデントを引き起こすことがない問題です。
詳細については、問題管理のページをご覧ください。
Jira Service Management で問題管理を開始する方法
Jira Service Management で問題の課題を作成する方法
サービス プロジェクト エージェントは問題の課題タイプを使用して課題を作成できます。これによって、推奨される問題ワークフローに問題レコードが含まれます。
発生した問題に関連する情報を記録して調査できるよう、問題の課題が作成されます。適切に管理されている場合、問題の課題により、エージェントに対し、次の対応に役立つ、ナレッジ ベースの既知のエラーおよび回避方法の詳細情報が表示されます。
- サービス エージェントが問題を解決して、サービスを回復できるようにする
- ダウンタイムを削減する
- IT インフラストラクチャーの品質と信頼を向上させる
問題の課題を作成するには、次の手順を実行します。
- [作成] を選択します。
- 課題タイプに [問題] を選択します。
- 関連する情報を入力します。
問題リクエストの既定のフィールド
Jira Service Management によって、課題タイプ フィールドと画面を使用して、顧客から収集されてエージェントが使用する情報をカスタマイズできます。フィールドによって、エージェントはレポート作成またはクエリのために問題を調査、評価、分類できます。
既定では、エージェントに表示される問題のビューには次のフィールドが含まれます。必要に応じてカスタム フィールドを追加できます。
問題ワークフローをカスタマイズする方法
問題ワークフローをカスタマイズするには、次の手順を実行します。
- サービス プロジェクトで [プロジェクト設定] > [ワークフロー] の順に選択します。
- Jira Service Management 用の問題管理ワークフローというタイトルのエントリで、編集アイコン (
) を選択します。
- ワークフロー エディターを使用して、ステップとトランジションを追加または編集します。
問題管理のベスト プラクティスとヒント
インシデントと問題のプラクティスを融合してサービス品質を向上する
アトラシアンでは、インシデント管理と問題管理の各プラクティスを統合することをお勧めしています。この予防的なアプローチによって、インシデントを解決するために作業すると同時に、インシデントにつながった原因を把握できます。問題管理をインシデント管理プラクティスの延長と見なすことで、バックログではなく単一の作業ストリームを入手できるようになります。ミッション クリティカルなサービスに影響を及ぼすインシデントの問題管理を優先しましょう。また、チームが対応モードになっていない場合、ダウンタイムは問題を先取りして将来のインシデントを防ぐための好機になります。
インシデント管理プラクティスの一環として、インシデント後レビュー (PIR) を優先する
PIR を作成すると、すべての根本的な原因と要因に対処できます。Jira Service Management の問題レコードによって、チームは PIR の進捗状況を追跡して、根本原因を見つけるのが困難な際にチームがサービスの改善を行っているか失速しているかに関する指標を取得できます。

学んだ教訓とリリースした改善点を共有する
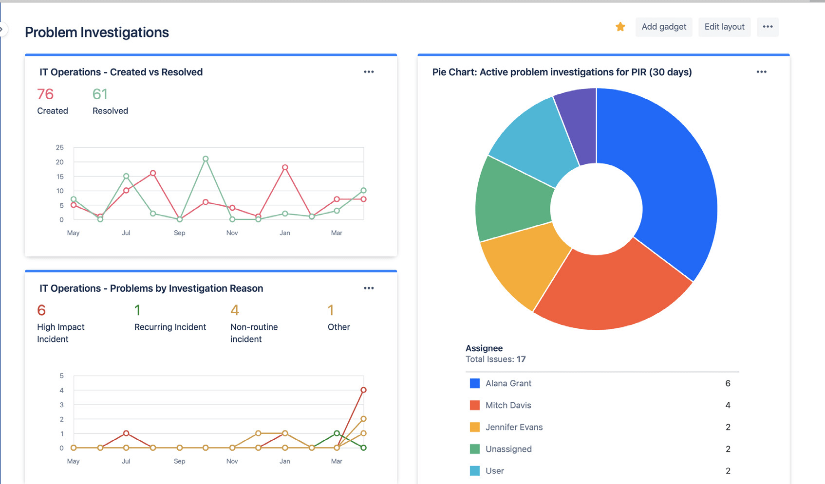
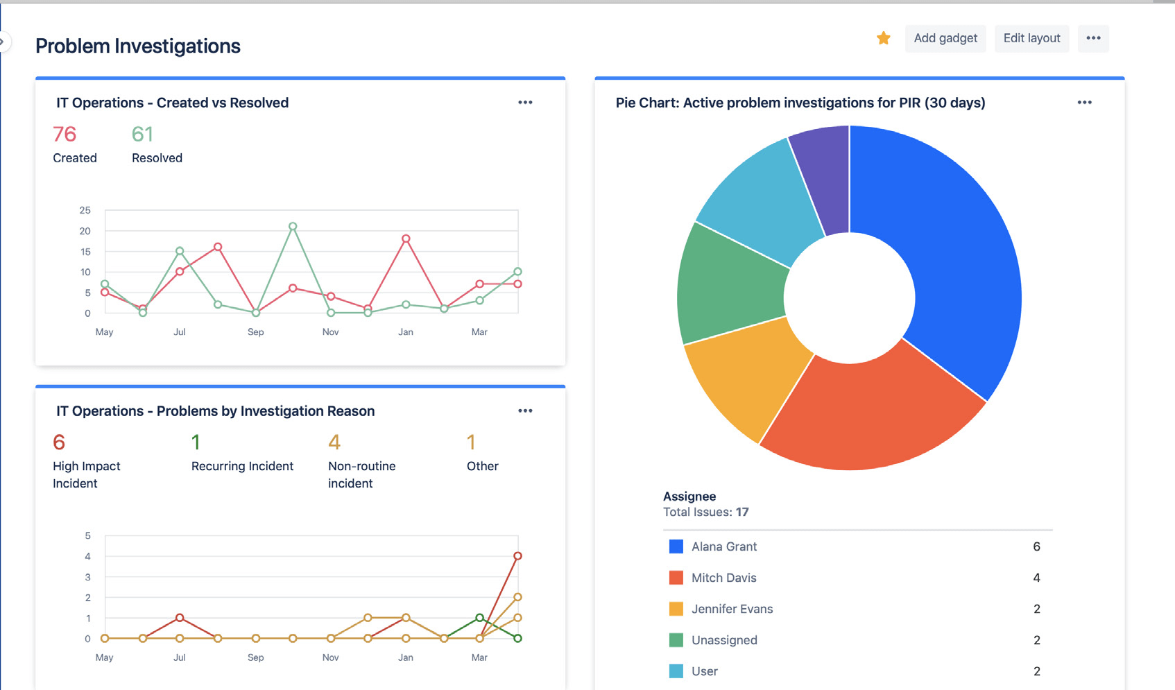
Jira ダッシュボードを使用して、問題調査のステータスと結果を簡単に共有できます。インサイトには、解決した問題の量、アクティブな問題調査、インシデントの一般的な理由が含まれます。これにより、関係者は経時的な進捗と達成度を把握できます。

Jira ダッシュボードを利用して、問題調査の傾向を関係者と視覚的に共有できます。
事後的な根本原因分析に頼るのを避ける
インシデントや問題が 1 つの根本原因から発生していることは稀です。最良のチームは、すべての潜在的な要因を総合的に考慮し、誰も責めることのない分析を実践します。 問題分析とインシデント分析は、チーム メンバーが罰や報復を恐れることなく、事実を共有することが推奨されているオープンな対話でなければなりません。