问题管理在 Jira Service Management 中的工作原理
概述
问题管理是确定和管理事件原因的流程,目的是减少未来事件的数量和影响。

对于确定和了解事件的根本原因以及确定消除根本原因的最佳方法,问题管理至关重要。一旦服务启动并重新运行,事件便已可能结束,但在根本原因和影响因素得到解决之前,问题仍然存在。
Jira Service Management 中的 IT Service Management 模板附带一个默认的问题管理工作流,您可以对该工作流进行设置以补充问题管理流程。问题管理工作流支持以下 ITIL 推荐的补充活动:
- 问题调查
- 识别解决方案
- 记录已知错误
我们建议您从 Jira Service Management 的默认工作流开始,并随着时间的推移对其进行调整以适应您的特定业务需求。您的服务项目支持人员可以使用问题事务类型创建事务。此操作会将问题记录放入推荐的问题工作流中。
问题管理流程
强大的问题管理流程可帮助团队识别和管理 IT 服务事件的根本原因。如果处置得当,一致的问题管理流程便可防止重复事件的发生,并率先阻止重大事件的发生。它是 ITSM 框架的核心组件。

- 问题检测 - 主动发现问题以便修复问题,或在将来发生事件之前确定解决方法。
- 分类和优先级划分 - 跟踪和评估已知问题,使团队井井有条,处理相关度最高、最有价值的问题。
- 调查和诊断 - 确定造成问题的根本原因以及最佳补救操作方案。
- 创建已知错误记录 - 在 ITIL 中,已知错误是“具有记录的根本原因和解决方法的问题”。如果问题触发事件,记录此信息可减少停机期间时间。错误记录通常存储在名为“已知错误数据库”的文档中。
- 必要时创建解决方法 - 解决方法是减少问题影响并防止其成为事件的临时解决方案。解决方法不是理想的选择,但如果不能轻易识别和消除问题,它们可以减少业务影响并避免面向客户的事件发生。
- 解决并关闭问题 - 已关闭的问题是指已解决的问题,不会再导致其他事件。
有关更多信息,请查阅我们的问题管理页面。
如何在 Jira Service Management 中开始使用问题管理
如何在 Jira Service Management 中创建问题事务
您的服务项目支持人员可以使用问题事务类型创建事务。此操作会将问题记录放入推荐的问题工作流中。
创建问题事务的目的是记录有关已发生问题的信息,以便对其进行调查。如果管理得当,问题事务会提示支持人员在知识库中详细说明已知错误和解决方法,以便:
- 帮助服务支持人员解决事务并恢复服务
- 减少停机期间
- 提高您的 IT 基础架构的质量和信任度
要创建问题事务:
- 选择创建。
- 选择“问题”作为事务类型。
- 输入相关信息。
问题请求的默认字段
通过事务类型字段和屏幕,Jira Service Management 允许您自定义从客户处收集并由您的支持人员使用的信息。字段可协助支持人员对问题进行调查、评估和分类,方便他们进行报告或查询。
如何自定义您的问题工作流
要自定义您的问题工作流:
- 在您的服务项目中,选择“项目设置”>“工作流”。
- 在标题为 Jira Service Management 的问题管理工作流的条目中,选择编辑图标 (
)。
- 使用工作流编辑器添加或删除步骤和转换。
问题管理的最佳实践和提示
混合事件实践和问题实践以提高服务质量
在 Atlassian,我们建议您整合事件管理和问题管理实践。这种主动方法能使您在努力解决事件的同时了解导致事件的原因。通过将问题管理视为事件管理实践的延伸,您现在拥有单一的工作流,而不是一个待办事项列表。优先考虑那些影响到您任务关键型服务的事件的对应问题管理。而且,当团队处于非响应模式时,停机期间可能是提前解决问题并防止将来发生事件的好时机。
优先考虑事件后审查 (PIR),将其作为您的事件管理实践的一部分
创建 PIR 可确保解决所有根本原因和影响因素。Jira Service Management 中的问题记录可让团队跟踪 PIR 的进度并获取指标,以便衡量团队是正在提供服务改进还是因难以找到根本原因而停滞。

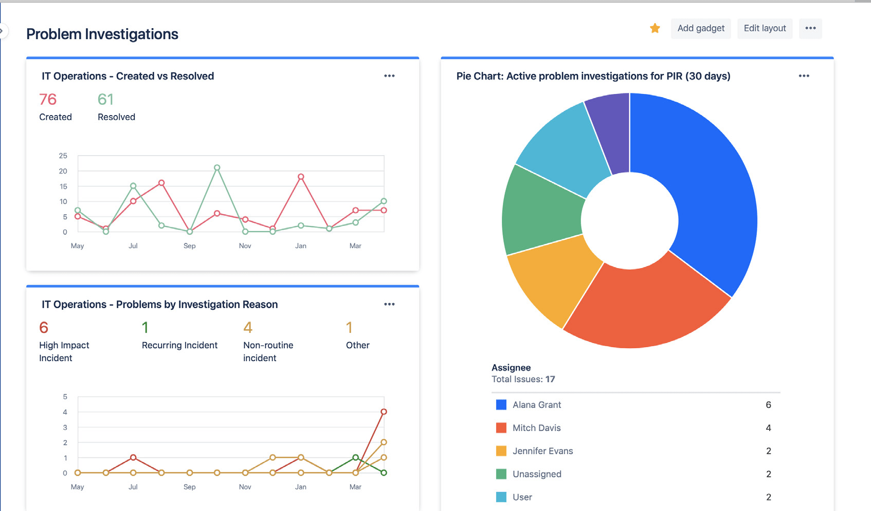
分享经验教训和已发布的改进
使用 Jira 仪表板轻松共享问题调查的状态和结果。其中可能包括已解决问题的数量、活跃状态的问题调查以及事件的常见原因。这使利益相关者可以随着时间的推移跟踪您的进展和成果。

使用 Jira 仪表板与利益相关者直观地分享问题调查趋势。
避免依赖被动的根本原因分析
事件或问题背后很少只有一个根本原因。精英团队会全面考虑所有潜在的影响因素,并进行无指责分析。问题和事件分析应当在团队成员间公开,鼓励团队成员分享事实,而不必担心受到惩罚或报复。